燃气(燃油)立式导热油锅炉
燃料选择:天燃气 轻油
传热介质:导热油,最高320度
输出效率:92-98%
输出功率:120-12000千瓦
输出功率:10万~1000万大卡/小时
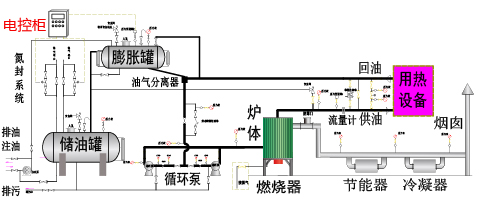
【结构特点】
-
1.采用湿背式内燃两回程结构,锅炉顶部带有顶盘管,有效的防止了火焰直接辐射后墙,同时在紧凑的结构前提下,增加了辐射受热面积,提高了锅炉的热效率。
2.采用微正压运行,有效的提高了炉膛的燃烧强度,使同容量锅炉的体积更小,同时消除了锅炉炉膛、烟道的漏风,提高了锅炉的热效率。
3.采用先进的EDA技术,详细计算炉体结构尺寸、烟气的流速,合理充分利用火焰和烟气换热,保证锅炉可靠工作和充分冷却,提高锅炉的热效率。
4.采用高效冷凝技术,有效的降低了排烟的温度,提高了锅炉的热效率。
5.采用合理的结构设计和优良的耐火、保温材料,大幅降低炉体外表温度,使外表温度低于50度(高于国家标准),减少热流失,提高锅炉的热效率。
6.采用全新设计,降低燃料燃烧时的有害物质排放量,满足国家环保标准,特别是降低氮氧化物的排放量,满足国家的低氮排放标准。
7.采用多家国际知名品牌的进口燃烧器,适应各种应用场景,保证质量,保证安全。
【电控系统】
-
1. 采用西门子等国际大品牌的PLC等自动化控制器做为控制核心
2. 采用国际大品牌的外围组件,实现高质量的全自动控制系统
3. 实时采集进口、出口的温度、压力等各种参数并在控制柜中实时集中显示
4. 通过PID等闭环控制系统,保证锅炉稳定的工作在用户设定的各种参数下
5. 监控各组数据的工作范围,对各种异常进行提醒或报警,方便用户使用和维护
6. 控制模块具有强大的扩充能力,根据客户需要,可以方便的实现群控、远程控制等多种深度应用
【执行标准】
1.严格按照国家及行业标准对锅炉进行设计、制造、组装、实验和验收,其中包括但不限于下列标准:GB/T16507《水管锅炉》、TSG G0001《锅炉安全设计监察规程》、GB/T17410《有机热载体炉》、GB50273《锅炉安装工程施工及验收规范》
2.锅炉使用的主要钢材采用20 GB/T3087,保障锅炉安全可靠。
3.按照NB/T47018选取焊材,锅炉炉管采用氩气保护全熔透焊接,焊缝按照NB/T47013《承压设备无损检验》进行X射线探伤和检验,锅炉总装完成后管组全部进行水压试验,保障每台锅炉的焊接质量达到标准。
备注:
1. 表中参数仅供参考,因技术改进或其它原因,请以随机技术参数为准。2. 表中参数仅供选型参考,更多型号,更详细参数及相关详细图纸,请联系我们。
3. 根据用户需要,我们可以为用户进行定制生产,具体请联系我们。
4. 涉及相关计算,燃料规格如下:天然气(LNG)低位发热值8,400kcal/Nm³、城市煤气 (CG)低位发热值4,000kcal/Nm³、焦炉煤气低位发热值4,200kcal/Nm³、柴 油低位发热值10,200kcal/kg、甲醇低位发热值4650kcal/kg为标准计算。
5. 以上运输尺寸均为立式锅炉采用卧式运输时的尺寸。
六大环节,二十四条措施,诚心,用心,放心!
















